付费资讯
阎立果
发布时间:2025-03-29
咨询电话:
供应商:
深圳市明源云科技有限公司
汇港购物中心是由招商蛇口持有并运营的区域级商业代表项目,项目位于深圳前海蛇口自贸区核心地段,总建筑面积逾10万平方米,是集精品购物、主题餐饮、休闲娱乐于一体的商业综合体。
传统商场模式逐渐失去增长动力,数字化转型恰恰是传统,商场企业“突围”的必经之路,汇港购物中心希望能够进一步提升智慧商业业务⽔平,更好的推动公司业务发展。
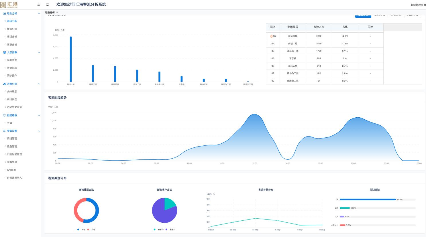
我们从汇港二期商场的实际业务需求出发,打造一整套店铺级人流客流系统,实现消费者从进入商场到跨楼层、跨店铺、全链条追踪,客流统计按店铺级划分,包含全场客流动线、出入、实时驻留人数统计及平均停留时长;针对到访客户进行多维度分析,将客户数据逐步转化为盈利能力,推动招商、运营推广等多种业务发展。
